全市首个!西湖隧道上线新科技
2025/12/04 11:46 来源:社区文化网 阅读:7427
舒适的照明灯光
大货车的超高提醒
......
杭州首个综合性可视化
隧道智感平台上线了
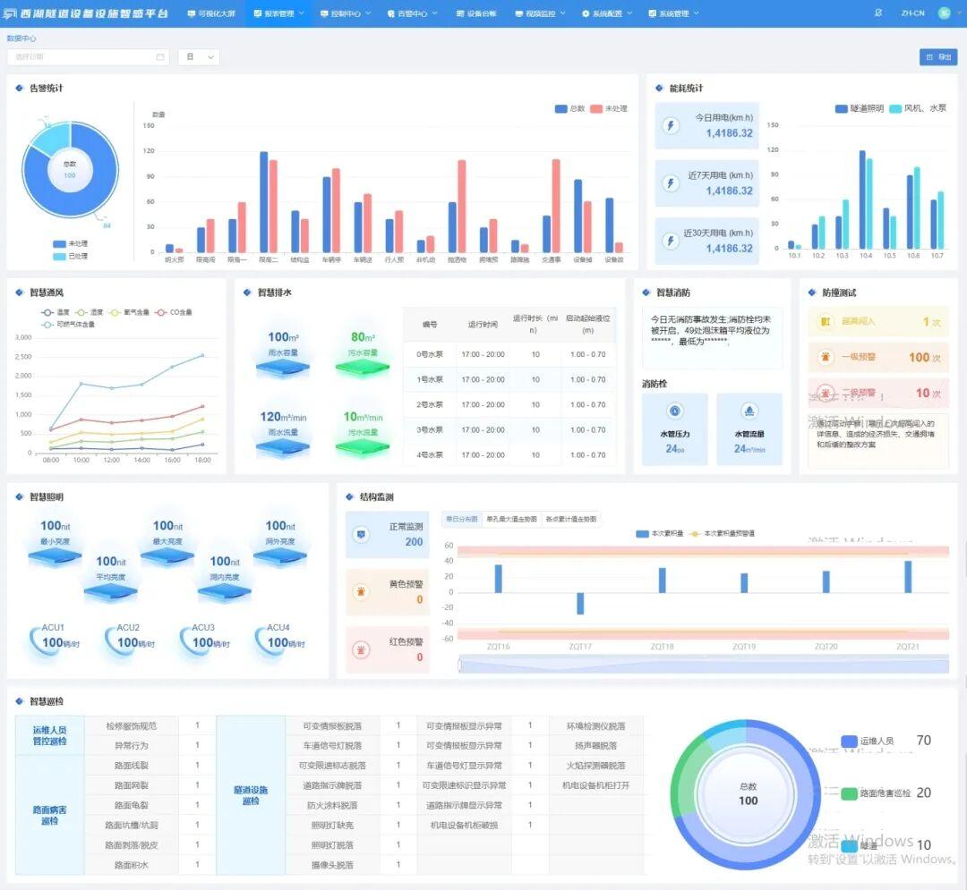
为全面提高西湖隧道环境品质和智慧化水平,打造“全时空感知、智慧化集成、多要素联动、智慧化决策”的运管模式,杭州城管对西湖隧道实施了智慧化提升改造,为其搭建智慧化创新型隧道运维管理平台,这座建成二十余年的“老隧道”焕发出智慧的新光辉。
以“无人值守”为远期愿景
新平台结合西湖隧道实际需求和现状详情,在“无人值守”的远期愿景引领下,以设备设施全生命周期数据为核心、以数据治理为抓手,全方位掌握隧道排水系统、物联网消防给水系统、防撞预警系统、健康监测系统、智慧巡查系统等各大系统实时运行情况,实现界面可视、数据交互、信息共享、统一整合,助力西湖隧道安全高效运行。
一屏观全域 态势可视化
落地“基于数字孪生的一屏观全域”,实现“设施态势可视化”。选用能耗低、节能型、最前端的关键网络设备和软件,新增智能调光系统、智慧消防系统、结构监测系统、超高防撞系统、视频巡检系统、能耗监测系统,并将原有系统中的通风系统、排水系统、交通系统、监控系统接入新建的智慧平台中。
攻克技术难点,将风机、水泵、视频监控等与综合智感新平台顺利对接,打通设备硬件控制监测与软件开发对接壁垒,历时近三个月,顺利完成平台搭建以及设备更新。
西湖隧道综合性可视化隧道设施设备智感平台好似“千里眼”、“顺风耳”、“最强大脑”的集结地,一起来看看,系统神奇的智慧之处吧!
七大系统全面升级
智慧照明控制系统升级,在隧道西线和东线洞内分别布置照明智能调光控制器,通过传感器采集洞外的亮度和交通流量参数,计算出隧道内的照明亮度需求值,通过远程控制方式调节隧道内灯具的亮度,改善车辆进出隧道时遇到的黑白洞问题。
供排水系统智慧化升级,采用物联网消防泵组,对泡沫液箱进行更换;对雨水泵进行更换,雨水、废水排水管路增加流量智能监测。
风机控制系统升级,增设 CO/VI 检测器和风向风速仪,接入系统平台实时监控,可根据隧道内气体监测数值自动联动启停风机控制。
交通管控能力升级,利用激光雷达、声光预警等技术,结合图像监控技术手段对隧道入口处超高车辆进行监测并发出预警信息,避免超高车辆进入隧道。
交通事件处理效率升级,利用视频交通事件检测系统,对突发事件进行实时检测、报警、记录、传输、统计,将摄像机采集的视频信号进行处理和综合分析,提示各部门进行应急联动处置。
监控视频巡检系统升级,每天通过视频监控对隧道内状况进行检查,通过特殊算法可以检测出隧道内积水、坑洞、照明灯具故障、箱门未关、行人误入等影响行车安全的情况。
实时监测主体结构运行,实现对隧道结构全天候的安全监测。
西湖隧道这道智慧风景线 是科技进步的生动实践 亦是城市发展的有力见证 来源:城市怎么了公众号